Announcing KubeDB v2025.5.30

KubeDB v2025.5.30 is here, bringing enhanced performance, expanded database support, and streamlined management for Kubernetes-based database deployments. This release introduces new features, improved reliability, and broader GitOps integration, making database operations more efficient and production-ready.

Key Changes

  • New Database Support: Added support for Oracle Database, a robust and scalable enterprise-grade relational database system designed for high-performance transactions, analytics, and mission-critical workloads. We have also added initial support for Hazelcast, a unified real-time data platform that combines a fast data store with stream processing.
  • Expanded GitOps Support: Extended GitOps capabilities to include Elasticsearch, MSSQLServer, and MySQL.
  • Expanded OpsRequest Support: Added new Ops Requests support for various DBs.
  • New Versions: Added support for new versions of various DBs.

Cassandra

In this release, we have introduced Restart, VerticalScaling and UpdateVersion OpsRequests for KubeDB managed Cassandra. Users can easily manage Cassandra instances by using these OpsRequests. Currently, a user can only update versions from version 4.1.8 to version 5.0.3 .

Restart:

apiVersion: ops.kubedb.com/v1alpha1
kind: CassandraOpsRequest
metadata:
  name: restart
  namespace: default
spec:
  type: Restart
  databaseRef:
    name: cass
  timeout: 3m
  apply: Always

Vertical Scaling:

apiVersion: ops.kubedb.com/v1alpha1
kind: CassandraOpsRequest
metadata:
  name: cassandra-vertical-scale
  namespace: default
spec:
  type: VerticalScaling
  databaseRef:
    name: cass
  verticalScaling:
    node:
      resources:
        requests:
          memory: "2Gi"
          cpu: "1"
        limits:
          memory: "2Gi"
          cpu: "1"
  timeout: 5m
  apply: IfReady

Update Version:

apiVersion: ops.kubedb.com/v1alpha1
kind: CassandraOpsRequest
metadata:
  name: cassandra-update-version
  namespace: default
spec:
  type: UpdateVersion
  databaseRef:
    name: cass
  updateVersion:
    targetVersion: 5.0.3
  timeout: 5m
  apply: IfReady

Clickhouse

In this release, we’ve enhanced the ClickHouse client with support for TLS-enabled external disks using self-signed certificates. You can now specify your CA certificate in the spec.tls.clientCaCertificateRefs field, which will be used to establish secure connections with external storage system. Example configuration:

spec:
  tls:
    clientCaCertificateRefs:
      - name: "tls-minio"
        key: ca.crt

Restart and Vertical Scaling OpsRequest

We are introducing Restart and Vertical-Scaling Ops-Requests for ClickHouse. These operations enable seamless management of ClickHouse instances, allowing you to restart or adjust resource allocations efficiently. Example manifest files for performing these operations are available below:

Restart:

apiVersion: ops.kubedb.com/v1alpha1
kind: ClickHouseOpsRequest
metadata:
  name: restart
  namespace: demo
spec:
  type: Restart
  databaseRef:
    name: ch
  timeout: 3m
  apply: Always

Vertical Scaling:

For Standalone Mode

apiVersion: ops.kubedb.com/v1alpha1
kind: ClickHouseOpsRequest
metadata:
  name: ch-vertical-scale-standalone
  namespace: demo
spec:
  type: VerticalScaling
  databaseRef:
    name: ch
  verticalScaling:
    standalone:
      resources:
        requests:
          memory: "3Gi"
          cpu: "1"
        limits:
          memory: "3Gi"
          cpu: "1"

For Cluster Mode

apiVersion: ops.kubedb.com/v1alpha1
kind: ClickHouseOpsRequest
metadata:
  name: ch-vertical-scale-multi-cluster
  namespace: demo
spec:
  type: VerticalScaling
  databaseRef:
    name: ch
  verticalScaling:
    cluster:
     - clusterName: appscode-cluster
       node:
         resources:
           requests:
             memory: "2Gi"
             cpu: "1"
           limits:
             memory: "2Gi"
             cpu: "1"

     - clusterName: appscode-cluster2
       node:
         resources:
           requests:
             memory: "1Gi"
             cpu: "1"
           limits:
             memory: "1Gi"
             cpu: "1"

Hazelcast

We are very pleased to inform you that we have added support for Hazelcast Database. You can either run Hazelcast database in Standalone mode with only one replica or Replicaset mode with replicas >= 1. Currently, we are only supporting Hazelcast Version 5.5.2.

We need to take a license from Hazelcast and add the license to a Kubernetes secret and use it as a reference while provisioning Hazelcast.

kubectl create secret generic hz-license-key --from-literal=licenseKey="RETRIEVED LICENSE" -n demo
secret demo/hz-license-key created

Deploy a Standalone Hazelcast Instance

Save and apply this YAML.

apiVersion: kubedb.com/v1alpha2
kind: Hazelcast
metadata:
  name: hazelcast-standalone
  namespace: demo
spec:
  deletionPolicy: WipeOut
  licenseSecret:
    name: hz-license-key
  replicas: 1
  version: 5.5.2
  storage:
    accessModes:
      - ReadWriteOnce
    resources:
      requests:
        storage: 2Gi
$ kubectl get hazelcast -n demo hazelcast-standalone 
NAME                   VERSION   STATUS   AGE
hazelcast-standalone   5.5.2     Ready    2m39s

Deploy a Replicaset Instance with multiple replicas

Save and apply this yaml.

apiVersion: kubedb.com/v1alpha2
kind: Hazelcast
metadata:
  name: hazelcast-sample
  namespace: demo
spec:
  deletionPolicy: WipeOut
  licenseSecret:
    name: hz-license-key
  replicas: 3
  version: 5.5.2
  storage:
    accessModes:
      - ReadWriteOnce
    resources:
      requests:
        storage: 2Gi
➤ kubectl get hazelcast -n demo hazelcast-sample
NAME               VERSION   STATUS   AGE
hazelcast-sample   5.5.2     Ready    4m
➤ kubectl get pods -n demo
NAME                       READY   STATUS    RESTARTS   AGE
hazelcast-sample-0         1/1     Running   0          4m
hazelcast-sample-1         1/1     Running   0          3m25s
hazelcast-sample-2         1/1     Running   0          2m55s

Hazelcast Monitoring Support

This release introduces an enhanced monitoring feature for KubeDB-managed Hazelcast deployments by integrating Grafana dashboards. These dashboards provide comprehensive insights into various Hazelcast-Specific metrics, statuses, as well as visual representations of memory and CPU consumption. With this dashboard, users can effortlessly assess the overall health and performance of Hazelcast, enabling more informed decision-making and efficient resource management. Have a look here for a step-by-step guide to use the monitoring feature in Hazelcast.

Here’s a preview of the Summary dashboard for Hazelcast:

Also added configurable alerting support for KubeDB Hazelcast. Users can configure Alertmanager to receive notifications when a metric of Hazelcast exceeds a given threshold. Also added an Alert dashboard to enhance the monitoring feature for KubeDB-managed Hazelcast by integrating a Grafana dashboard. This dashboard provides users with a visual representation of certain metrics exceeding predefined thresholds and makes it easier to identify and address issues promptly. To learn more, have a look here .

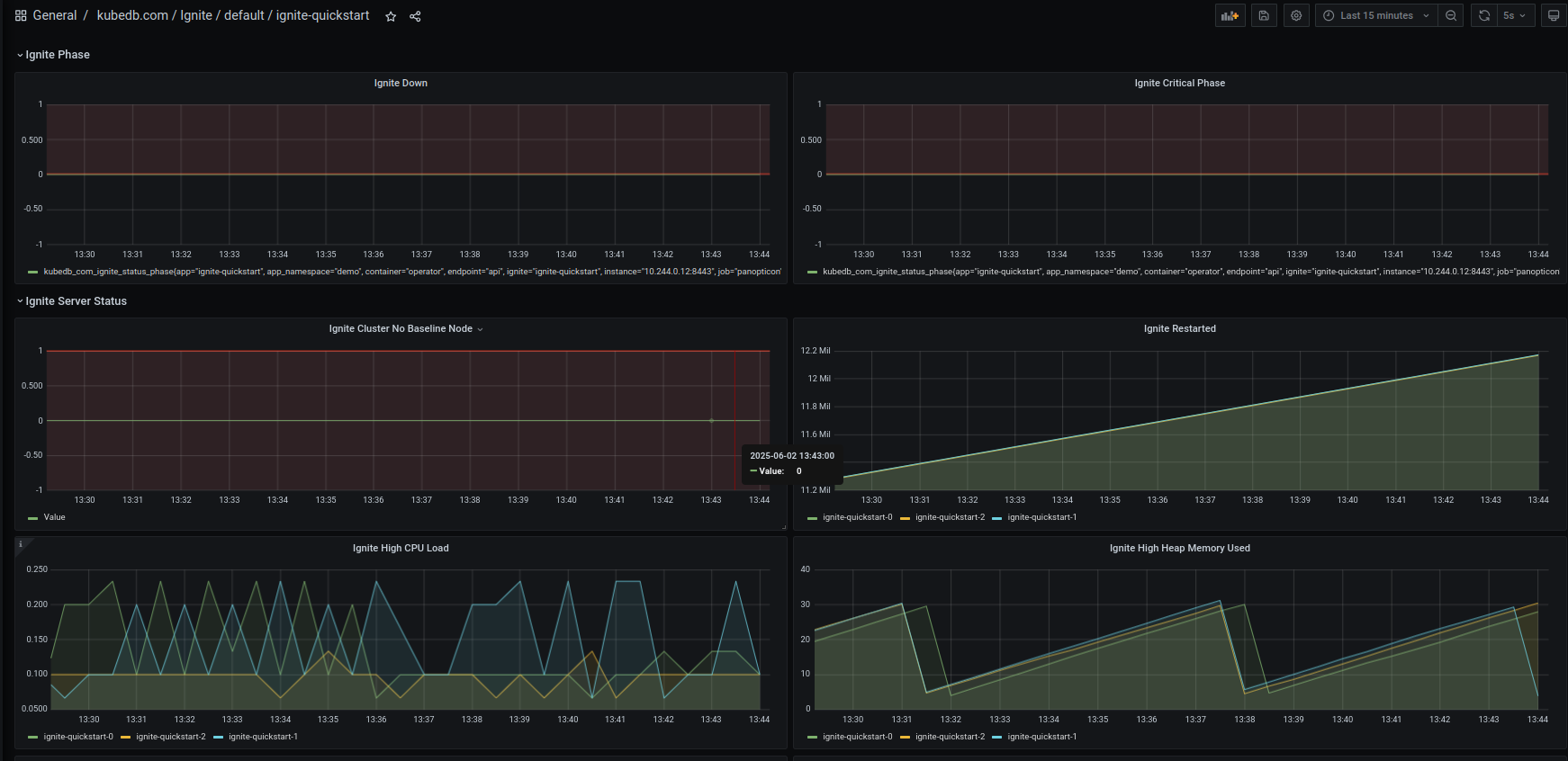
Apache Ignite

Add Monitoring Support

This release introduces an enhanced monitoring feature for KubeDB-managed Ignite deployments by integrating Grafana dashboards. These dashboards provide comprehensive insights into various Ignite-specific metrics, statuses, as well as visual representations of memory and CPU consumption. With this dashboard, users can effortlessly assess the overall health and performance of Ignite, enabling more informed decision-making and efficient resource management. Have a look here for a step-by-step guide to use the monitoring feature in Ignite.

Here’s a preview of the Summary dashboard for Ignite:

Also added configurable alerting support for KubeDB Ignite. Users can configure Alertmanager to receive notifications when a metric of Ignite exceeds a given threshold. Also added an Alert dashboard to enhance the monitoring feature for KubeDB-managed Ignite by integrating Grafana dashboard. This dashboard provides users a visual representation of certain metrics exceeding predefined thresholds and makes it easier to identify and address issues promptly. To learn more, have a look here .

Here’s a preview of the Alert dashboard for Ignite:

MariaDB

In this release, we are excited to introduce TLS support for MariaDB Replication Topology. This enhancement ensures secure data transmission across the replication topology, providing encrypted communication between nodes to safeguard sensitive data and enhance overall security. By enabling TLS, users can now confidently deploy MariaDB replication in environments requiring stringent data protection, ensuring compliance with security best practices while maintaining the reliability and performance of the replication process. we have addressed a bug affecting the MariaDB archiver. Previously, the TLS-enabled MinIO S3 bucket was not functioning correctly, particularly with Sidekick, which failed to push the binlog file. We identified and resolved this issue in the current release.

MySQL

In this release, we have addressed a bug affecting the MySQL archiver. Previously, the TLS-enabled MinIO S3 bucket was not functioning correctly, particularly with Sidekick, which failed to push the binlog file. We identified and resolved this issue in the current release.

Oracle

We are very pleased to inform you that we have added support for Oracle Database. You can either run Standalone instance of oracle database or Dataguard mode with replicas >= 1. Currently we are only supporting Oracle Version 21.3.0.

Deploy a Standalone Oracle Instance

Save and apply this yaml.

apiVersion: kubedb.com/v1alpha2
kind: Oracle
metadata:
  name: oracle-standalone
  namespace: demo
spec:
  version: "oracle-21.3.0"
  replicas: 1
  edition: "enterprise"
  mode: "Standalone"
  storage:
     accessModes:
       - ReadWriteOnce
     resources:
       requests:
         storage: 30Gi
➤ kubectl get oracle -n demo oracle-standalone 
NAME                VERSION         MODE         STATUS   AGE
oracle-standalone   oracle-21.3.0   Standalone   Ready    8m39s

Deploy a Dataguard Instance with multiple replicas

Save and apply this yaml.

apiVersion: kubedb.com/v1alpha2
kind: Oracle
metadata:
  name: oracle-sample
  namespace: demo
spec:
  version: "oracle-21.3.0"
  replicas: 3
  edition: "enterprise"
  mode: "DataGuard"
  storage:
     accessModes:
       - ReadWriteOnce
     resources:
       requests:
         storage: 30Gi
➤ kubectl get oracle -n demo oracle-sample
NAME            VERSION         MODE        STATUS   AGE
oracle-sample   oracle-21.3.0   DataGuard   Ready    102m

➤ kubectl get pods -n demo
NAME                       READY   STATUS    RESTARTS   AGE
oracle-sample-0            2/2     Running   0          58m
oracle-sample-1            2/2     Running   0          86m
oracle-sample-2            2/2     Running   0          86m
oracle-sample-observer-0   1/1     Running   0          103m

Here oracle-sample-observer-0 is the Datagurad Observer pod looking after the failover scenarios. Also Database creation phase might take upto 30 minutes depending on your infrastructure capability.

Considerations

In order to run kubedb-managed Oracle database, you will need to edit the .spec.db.image and .spec.dataGuard.observer.image field of OracleVersion Custom Resource Object. For example,

apiVersion: catalog.kubedb.com/v1alpha1
kind: OracleVersion
metadata:
  name: oracle-21.3.0
spec:
  coordinator:
    image: ghcr.io/kubedb/oracle-coordinator:v0.1.0
  dataGuard:
    initContainer:
      image: busybox:1.36
    observer:
      image: “your_db_image” # Put your db image here.
  db:
    baseOS: debian
    image: “your_db_image” # Put your db image here.
  exporter:
    image: ""
  initContainer:
    image: ghcr.io/kubedb/oracle-init:v0.1.0
  securityContext:
    runAsUser: 54321
  updateConstraints:
    allowlist:
    - 21.3.1
  version: 21.3.0

Procedure to make your Oracle image

  • Download zip file from here
  • Build image following instructions given here .
  • Optionally contact us using https://appscode.freshdesk.com/.

PostgreSQL

New Version Support

We have expanded our supported postgres version list by adding new postgres version 17.5, 16.9, 15.13, 14.18, and 13.21.

Feature Improvements

In this release we have changed the behavior of postgres.spec.init. In previous releases, we were running init script each and every time our db pods were restarting, from now on we will only use this init script only once at the db bootstrapping phase.

ProxySQL

Added support for caching_sha2_password authentication

KubeDB ProxySQL now supports the caching_sha2_password authentication plugin for frontend connections, aligning with MySQL’s shift in version 8.4, where caching_sha2_password became the default authentication method. This plugin offers enhanced security and performance through SHA-256 password hashing and server-side caching. Notably, the previously used mysql_native_password plugin has been deprecated and is disabled by default in MySQL 8.4, with complete removal in MySQL 9.0. This update ensures that KubeDB ProxySQL remains compatible with modern MySQL authentication standards, facilitating secure and efficient database connections.

New Version Support

We have added a new ProxySQL version 3.0.1.

RabbitMQ

New OpsRequest Support

RotateAuth OpsRequest for RabbitMQ has been added. If a user wants to update the authentication credentials for a particular database, they can create an OpsRequest of type RotateAuth with or without referencing an authentication secret. If the secret is not referenced, the ops-manager operator will create a new credential and update the current secret. Here is the Yaml for rotating authentication credentials for a Rabbitmq cluster using RabbitMQOpsRequest.

apiVersion: ops.kubedb.com/v1alpha1
kind: RabbitMQOpsRequest
metadata:
  name: rm-generated-auth-ops
  namespace: demo
spec:
  type: RotateAuth
  databaseRef:
    name: rm-quickstart

If the secret is referenced, the operator will update the .spec.authSecret.name with the new secret name. Here is the yaml of new Secret:

apiVersion: v1
kind: Secret
metadata:
  name: my-secret
  namespace: demo
type: kubernetes.io/basic-auth
stringData:
  username: admin
  password: custompass
apiVersion: ops.kubedb.com/v1alpha1
kind: RabbitMQOpsRequest
metadata:
  name: user-credential-change
  namespace: demo
spec:
  type: RotateAuth
  databaseRef:
    name: rm-quickstart
  authentication:
    secretRef:
      name: my-secret

Finally, the operator will update the database cluster with the new credential and the old credentials will be stored in the secret with keys username.prev and password.prev. We have added a field .spec.authSecret.activeFrom to the db yaml which refers to the timestamp of the credential is active from. We also add an annotation kubedb.com/auth-active-from in currently using auth secret which refers to the active from time of this secret.

Redis

New Feature: Rotate Authentication Credentials for Redis

RotateAuth OpsRequest for Redis has been added. If a user wants to update the authentication credentials for a particular database, they can create an OpsRequest of type RotateAuth with or without referencing an authentication secret.

Rotate Authentication Without Referencing a Secret

If the secret is not referenced, the ops-manager operator will create new credentials and update the existing secret with the new credentials, keeping previous credentials under the keys username.prev and password.prev.

Example YAML:

apiVersion: ops.kubedb.com/v1alpha1
kind: RedisOpsRequest
metadata:
  name: redis-rotate-auth
  namespace: demo
spec:
  type: RotateAuth
  databaseRef:
    name: rd-demo

Rotate Authentication With a Referenced Secret

If a secret is referenced, the operator will update the .spec.authSecret.name field with the new secret name. Archives the old credentials in the newly created secret under the keys username.prev and password.prev.

New Secret Example:

apiVersion: v1
data:
  password: bXlQYXNzd29yZA==
  username: ZGVmYXVsdA==
kind: Secret
metadata:
  name: my-auth
  namespace: demo
type: kubernetes.io/basic-auth

Example YAML with Secret Reference:

apiVersion: ops.kubedb.com/v1alpha1
kind: RedisOpsRequest
metadata:
  name: rdops-rotate-auth
  namespace: demo
spec:
  type: RotateAuth
  databaseRef:
    name: redis-cluster
  authentication:
    secretRef:
      name: my-auth

We have also added a field .spec.authSecret.activeFrom to the db yaml which refers to the timestamp of the credential is active from. We also add an annotation kubedb.com/auth-active-from in currently using auth secret which refers to the active from time of this secret.

RedisSentinel

Rotate Authentication Credentials for RedisSentinel

RotateAuth OpsRequest for RedisSentinel has been added as well. If a user wants to update the authentication credentials for RedisSentinel, they can create an OpsRequest of type RotateAuth with or without referencing an authentication secret in the same way as mentioned for Redis.

Example YAML with Secret Reference:

apiVersion: ops.kubedb.com/v1alpha1
kind: RedisSentinelOpsRequest
metadata:
  name: redis-sentinel-rotate
  namespace: demo
spec:
  type: RotateAuth
  databaseRef:
    name: sen-demo
  authentication:
    secretRef:
      name: my-auth

Note: The RotateAuth OpsRequest can also be applied for the Valkey database as well in the same way shown above for Redis.

SingleStore

In this release, we have addressed a bug related to the SingleStore Backup process. Previously the databases flag was not functioning properly, which occasionally caused issues during backup. This issue has been fixed in this release.

GitOps Enhancements

GitOps support now extends to Elasticsearch, MSSQLServer, and MySQL, in addition to the previous databases. The gitops.kubedb.com/v1alpha1 CRD enables seamless integration with GitOps tools like ArgoCD and Flux, automating database provisioning and reconciliation.

Here is the sample YAML:

apiVersion: gitops.kubedb.com/v1alpha1
kind: MySQL
metadata:
  name: my-group-gitops
  namespace: demo
spec:
  version: "8.0.35"
  replicas: 3
  topology:
    mode: GroupReplication
  podTemplate:
    spec:
      containers:
      - name: mysql
        resources:
          limits:
            memory: 1Gi
          requests:
            cpu: 500m
            memory: 1Gi
  storageType: Durable
  storage:
    storageClassName: "standard"
    accessModes:
      - ReadWriteOnce
    resources:
      requests:
        storage: 1Gi
  deletionPolicy: WipeOut

Support


TAGS

Get Up and Running Quickly

Deploy, manage, upgrade Kubernetes on any cloud and automate deployment, scaling, and management of containerized applications.