For many years, logs have been an essential part of troubleshooting application and infrastructure performance. In Kubernetes, the logging mechanism becomes more crucial to managing and monitoring services and infrastructure.
In this post, we are going to give you a full setup guide about Grafana Loki setup for collecting logs from KubeDB pods and how you can generate alerts based on those logs.
Here is the outline of this post:
- Loki
- Install Loki in Kubernetes
- Promtail
- Install Promtail in Kubernetes
- Explore logs in Grafana
- Setup Loki with S3 or S3 compatible bucket
- Setup Loki with Alertmanager
Loki
Loki by Grafana Labs is a log aggregation system inspired by Prometheus. It is designed to store and query logs from all your applications and infrastructure.
Install Loki in Kubernetes
For installing Loki in Kubernetes, there is an official helm chart available. You’ll find it here . Here, we install loki-distributed helm chart in loki namespace which will run Grafana Loki in microservice mode.
helm repo add grafana https://grafana.github.io/helm-charts
helm repo update
helm upgrade -i <release-name> grafana/loki-distributed -n loki --create-namespace
Here is the installed version info and components from Loki installation notes.
***********************************************************************
Welcome to Grafana Loki
Chart version: 0.48.4
Loki version: 2.5.0
***********************************************************************
Installed components:
* gateway
* ingester
* distributor
* querier
* query-frontend
By default, loki-distributed helm chart will deploy those components:
-
Gateway: The gateway component works as a load balancer to load balance incoming streams from client to distributor components.
-
Distributor: The distributor component is a stateless service that is responsible for handling incoming streams by the client and sending it to available ingester components.
-
Ingester: The ingester component is responsible for writing log data to long-term storage backends (DynamoDB, S3, Cassandra, etc.)
-
Querier: The querier component handles queries using the LogQL query language, fetching logs both from the ingesters and from long-term storage.
-
Query-frontend: The query frontend is an optional component providing the querier’s API endpoints and can be used to accelerate the read path.
To learn more about loki components, please visit here .
Note: You can also run Loki as a single binary or as a simple scalable mode. But for Kubernetes, it is recommended to install Loki in microservice mode to run it on scale.
Promtail
Promtail is an agent which ships the contents of local logs to a Loki instance. Promtail has Kubernetes service discovery out of the box. Kubernetes service discovery fetches required labels from the Kubernetes API server. To learn more about promtail, you can visit here .
Note: Loki supports a good number of official clients like Promtail for sending logs. You can learn more about them from here .
Install Promtail in Kubernetes
For installing Promtail in Kubernetes, Promtail official helm chart is used. You’ll find the helm chart here . Promtail is deployed as a Kubernetes DaemonSet to collect logs from every node.
helm repo add grafana https://grafana.github.io/helm-charts
helm repo update
helm upgrade -i <release-name> grafana/promtail -n loki \
--set config.lokiAddress=http://<loki-distributor-gateway-service-name>.<namespace>.svc:3100/loki/api/v1/push
Example:
~ $ kubectl get svc -n loki
NAME TYPE CLUSTER-IP EXTERNAL-IP PORT(S) AGE
loki-loki-distributed-distributor ClusterIP 10.96.247.189 <none> 3100/TCP,9095/TCP 44m
loki-loki-distributed-gateway ClusterIP 10.96.146.44 <none> 80/TCP 44m
loki-loki-distributed-ingester ClusterIP 10.96.74.194 <none> 3100/TCP,9095/TCP 44m
loki-loki-distributed-ingester-headless ClusterIP None <none> 3100/TCP,9095/TCP 44m
loki-loki-distributed-memberlist ClusterIP None <none> 7946/TCP 44m
loki-loki-distributed-querier ClusterIP 10.96.165.151 <none> 3100/TCP,9095/TCP 44m
loki-loki-distributed-querier-headless ClusterIP None <none> 3100/TCP,9095/TCP 44m
loki-loki-distributed-query-frontend ClusterIP None <none> 3100/TCP,9095/TCP,9096/TCP 44m
In this case, loki-loki-distributed-gateway is the required service to write the logs.
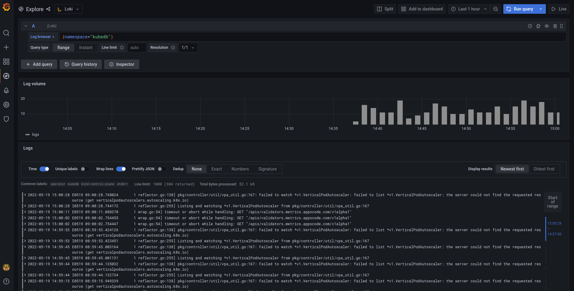
Explore logs in Grafana
To explore the logs in Grafana, from the Datasource section we have to add loki datasource like below:

Here, we have to add loki query component service address in url section.
Example:
~ $ kubectl get svc -n loki
NAME TYPE CLUSTER-IP EXTERNAL-IP PORT(S) AGE
loki-loki-distributed-distributor ClusterIP 10.96.247.189 <none> 3100/TCP,9095/TCP 44m
loki-loki-distributed-gateway ClusterIP 10.96.146.44 <none> 80/TCP 44m
loki-loki-distributed-ingester ClusterIP 10.96.74.194 <none> 3100/TCP,9095/TCP 44m
loki-loki-distributed-ingester-headless ClusterIP None <none> 3100/TCP,9095/TCP 44m
loki-loki-distributed-memberlist ClusterIP None <none> 7946/TCP 44m
loki-loki-distributed-querier ClusterIP 10.96.165.151 <none> 3100/TCP,9095/TCP 44m
loki-loki-distributed-querier-headless ClusterIP None <none> 3100/TCP,9095/TCP 44m
loki-loki-distributed-query-frontend ClusterIP None <none> 3100/TCP,9095/TCP,9096/TCP 44m
In this case, loki-loki-distributed-querier is the required service to query the logs.
Now from Grafana Explore section, logs can be explored like below using LogQL. LogQL is Grafana Loki’s PromQL-inspired query language. For LogQL documentation, please visit here
.

Setup Loki with S3 or S3 compatible bucket
Loki needs to store two different types of data: chunks and indexes. By default, Loki uses boltdb-shipper to store indexes and local filesystem to store chunks. So, to use cloud storage like S3 or S3 compatible storage like Linode Object Storage, we have to modify the default loki config. Here is a sample loki config file to store data in s3 bucket.
config.yaml:
auth_enabled: false
server:
http_listen_port: 3100
distributor:
ring:
kvstore:
store: memberlist
memberlist:
join_members:
- <helm_release_name>-loki-distributed-memberlist
ingester:
lifecycler:
ring:
kvstore:
store: memberlist
replication_factor: 1
chunk_idle_period: 30m
chunk_block_size: 262144
chunk_encoding: snappy
chunk_retain_period: 1m
max_transfer_retries: 0
wal:
dir: /var/loki/wal
limits_config:
enforce_metric_name: false
reject_old_samples: true
reject_old_samples_max_age: 168h
max_cache_freshness_per_query: 10m
split_queries_by_interval: 15m
schema_config:
configs:
- from: 2020-09-07
store: boltdb-shipper
object_store: s3
schema: v11
index:
prefix: loki_index_
period: 24h
storage_config:
boltdb_shipper:
shared_store: s3
active_index_directory: /var/loki/index
cache_location: /var/loki/cache
cache_ttl: 168h
aws:
s3: s3://access_key:secret_key@endpoint/bucket_name
s3forcepathstyle: true
chunk_store_config:
max_look_back_period: 0s
table_manager:
retention_deletes_enabled: false
retention_period: 0s
query_range:
align_queries_with_step: true
max_retries: 5
cache_results: true
results_cache:
cache:
enable_fifocache: true
fifocache:
max_size_items: 1024
validity: 24h
frontend_worker:
frontend_address: <helm_release_name>-loki-distributed-query-frontend:9095
frontend:
log_queries_longer_than: 5s
compress_responses: true
tail_proxy_url: http://loki-distributed-querier:3100
compactor:
shared_store: s3
In this loki config, s3 bucket is used as shared storage to store both chunks and indexes.
To create a secret from config.yaml file:
kubectl create secret generic -n loki <secret_name> \
--from-file=config.yaml
To upgrade/install the loki with s3 storage:
helm upgrade -i loki grafana/loki-distributed -n loki --create-namespace \
--set loki.existingSecretForConfig=<secret_name> \
--set indexGateway.enabled=true \
--set indexGateway.persistance.enabled=true \
--set indexGateway.persistance.size=10Gi \
--set indexGateway.persistance.storageClass=<storage_class_name> \
--set ingester.persistance.enabled=true \
--set ingester.persistance.size=10Gi \
--set ingester.persistance.storageClass=<storage_class_name>
Note: Here we need to enable another microservice called Index Gateway. This component is responsible for downloading data from cloud storage and sending those to querier and ruler over grpc. It is also recommended to run ingester and index gateway with persistence volume in Kubernetes as they are holding data for a while in local filesystem.
Setup Loki with Alertmanager
Loki has a component called Ruler. Ruler is responsible for continually evaluating a set of configurable queries and performing an action based on that.
We can set up ruler to send alert to Alertmanager based on pod logs.
By default loki-disbuted helm chart doesn’t deploy ruler component. To deploy ruler component, we have to manually enable it in the values file by setting the ruler.enabled field to true.
Then we have to add alert rules in the ruler.directories section like below. Here we have added alert rules based on KubeDB pods failed/error log.
ruler:
...
...
directories:
tenant_foo:
rules.txt: |
groups:
- name: should_fire
rules:
- alert: AlertManagerHealthCheck
expr: 1 + 1
for: 1m
labels:
severity: info
annotations:
summary: Not an alert! Just for checking AlertManager Pipeline
- alert: KubeDBHighPercentageError
expr: |
sum(rate({namespace="kubedb"} |= "error" [5m])) by (pod)
/
sum(rate({namespace="kubedb"} [5m])) by (pod)
> 0.05
for: 1m
labels:
severity: warning
annotations:
summary: High Percentage error in KubeDB pods in KubeDB namespace
- alert: KubeDBHighPercentageFailedLog
expr: |
sum(rate({namespace="kubedb"} |= "failed" [5m])) by (pod)
/
sum(rate({namespace="kubedb"} [5m])) by (pod)
> 0.05
for: 1m
labels:
severity: warning
annotations:
summary: High Percentage Failed log in KubeDB pods in KubeDB namespace
- alert: HighConnectionRefused
expr: sum by (pod) (count_over_time({namespace="kubedb"} |= "connection refused")) > 10
for: 5m
labels:
severity: critical
annotations:
summary: High number of connections are refused in pods in KubeDB namespace
- alert: HighConnectionRefused
expr: sum by (pod) (count_over_time({namespace="kubedb"} |= "connection refused")) > 10
for: 5m
labels:
severity: critical
annotations:
summary: High number of connections are refused in pods in KubeDB namespace
We need to configure the AlertManager address in config under loki.config like below to send the alert to AlertManager:
loki:
config: |
...
...
ruler:
storage:
type: local
local:
directory: /etc/loki/rules
ring:
kvstore:
store: memberlist
rule_path: /tmp/loki/scratch
alertmanager_url: http://<alertmanager_service_name>.<namespace>.svc:9093
A complete values.yaml file configured with s3 storage and AlertManager is given here .
To install loki helm chart with custom values.yaml file:
helm upgrade -i <release_name> grafana/loki-distributed -n loki --create-namespace \
--values=<values-file-path>
After that, Ruler component will start sending alerts to configured AlertManager based on the alert rules.
That’s all! Happy Logging!
Support
To speak with us, please leave a message on our website .
To receive product announcements, follow us on Twitter .
If you have found a bug with KubeDB or want to request for new features, please file an issue .
