Overview
KubeDB is the Kubernetes Native Database Management Solution which simplifies and automates routine database tasks such as Provisioning, Monitoring, Upgrading, Patching, Scaling, Volume Expansion, Backup, Recovery, Failure detection, and Repair for various popular databases on private and public clouds. The databases that KubeDB supports are MySQL, MongoDB, MariaDB, Elasticsearch, Redis, PostgreSQL, ProxySQL, Percona XtraDB, Memcached and PgBouncer. You can find the guides to all the supported databases here
. And Panopticon is a generic state metrics exporter for Kubernetes resources. It can generate Prometheus metrics from both Kubernetes native and custom resources. Generated metrics are exposed in /metrics path for the Prometheus server to scrape.
In this tutorial we will Monitor Percona XtraDB with Grafana Dashboard in Google Kubernetes Engine (GKE). We will cover the following steps:
- Install KubeDB
- Install Prometheus Stack
- Install Panopticon
- Deploy Percona XtraDB Clustered Database
- Monitor with Grafana Dashboard
Get Cluster ID
We need the cluster ID to get the KubeDB License. To get cluster ID we can run the following command:
$ kubectl get ns kube-system -o jsonpath='{.metadata.uid}'
debacab3-y89q-4168-ba24-e97a553dcfa4
Get License
Go to Appscode License Server to get the license.txt file. For this tutorial we will use KubeDB Enterprise Edition.

Install KubeDB
We will use helm to install KubeDB. Please install helm here
if it is not already installed.
Now, let’s install KubeDB.
$ helm repo add appscode https://charts.appscode.com/stable/
$ helm repo update
$ helm search repo appscode/kubedb
NAME CHART VERSION APP VERSION DESCRIPTION
appscode/kubedb v2023.02.28 v2023.02.28 KubeDB by AppsCode - Production ready databases...
appscode/kubedb-autoscaler v0.17.0 v0.17.0 KubeDB Autoscaler by AppsCode - Autoscale KubeD...
appscode/kubedb-catalog v2023.02.28 v2023.02.28 KubeDB Catalog by AppsCode - Catalog for databa...
appscode/kubedb-community v0.24.2 v0.24.2 KubeDB Community by AppsCode - Community featur...
appscode/kubedb-crds v2023.02.28 v2023.02.28 KubeDB Custom Resource Definitions
appscode/kubedb-dashboard v0.8.0 v0.8.0 KubeDB Dashboard by AppsCode
appscode/kubedb-enterprise v0.11.2 v0.11.2 KubeDB Enterprise by AppsCode - Enterprise feat...
appscode/kubedb-grafana-dashboards v2023.02.28 v2023.02.28 A Helm chart for kubedb-grafana-dashboards by A...
appscode/kubedb-metrics v2023.02.28 v2023.02.28 KubeDB State Metrics
appscode/kubedb-ops-manager v0.19.0 v0.19.1 KubeDB Ops Manager by AppsCode - Enterprise fea...
appscode/kubedb-opscenter v2023.02.28 v2023.02.28 KubeDB Opscenter by AppsCode
appscode/kubedb-provisioner v0.32.0 v0.32.0 KubeDB Provisioner by AppsCode - Community feat...
appscode/kubedb-schema-manager v0.8.0 v0.8.0 KubeDB Schema Manager by AppsCode
appscode/kubedb-ui v2022.06.14 0.3.26 A Helm chart for Kubernetes
appscode/kubedb-ui-server v2021.12.21 v2021.12.21 A Helm chart for kubedb-ui-server by AppsCode
appscode/kubedb-webhook-server v0.8.0 v0.8.0 KubeDB Webhook Server by AppsCode
# Install KubeDB Enterprise operator chart
$ helm install kubedb appscode/kubedb \
--version v2023.02.28 \
--namespace kubedb --create-namespace \
--set kubedb-provisioner.enabled=true \
--set kubedb-ops-manager.enabled=true \
--set kubedb-autoscaler.enabled=true \
--set kubedb-dashboard.enabled=true \
--set kubedb-schema-manager.enabled=true \
--set-file global.license=/path/to/the/license.txt
Let’s verify the installation:
$ watch kubectl get pods --all-namespaces -l "app.kubernetes.io/instance=kubedb"
NAMESPACE NAME READY STATUS RESTARTS AGE
kubedb kubedb-kubedb-autoscaler-664f65f787-ppztb 1/1 Running 0 4m
kubedb kubedb-kubedb-dashboard-b666d767b-r6wn7 1/1 Running 0 4m
kubedb kubedb-kubedb-ops-manager-b7d8bb57c-qmc7g 1/1 Running 0 4m
kubedb kubedb-kubedb-provisioner-657f465467-8cvg5 1/1 Running 0 4m
kubedb kubedb-kubedb-schema-manager-bd856b6d7-d452n 1/1 Running 0 4m
kubedb kubedb-kubedb-webhook-server-7754958d57-s8xg9 1/1 Running 0 4m
We can list the CRD Groups that have been registered by the operator by running the following command:
$ kubectl get crd -l app.kubernetes.io/name=kubedb
NAME CREATED AT
elasticsearchautoscalers.autoscaling.kubedb.com 2023-03-03T06:32:26Z
elasticsearchdashboards.dashboard.kubedb.com 2023-03-03T06:33:50Z
elasticsearches.kubedb.com 2023-03-03T06:33:01Z
elasticsearchopsrequests.ops.kubedb.com 2023-03-03T06:33:20Z
elasticsearchversions.catalog.kubedb.com 2023-03-03T06:31:46Z
etcds.kubedb.com 2023-03-03T06:33:01Z
etcdversions.catalog.kubedb.com 2023-03-03T06:31:46Z
kafkas.kubedb.com 2023-03-03T06:33:02Z
kafkaversions.catalog.kubedb.com 2023-03-03T06:31:46Z
mariadbautoscalers.autoscaling.kubedb.com 2023-03-03T06:32:26Z
mariadbdatabases.schema.kubedb.com 2023-03-03T06:33:38Z
mariadbopsrequests.ops.kubedb.com 2023-03-03T06:33:33Z
mariadbs.kubedb.com 2023-03-03T06:33:01Z
mariadbversions.catalog.kubedb.com 2023-03-03T06:31:46Z
memcacheds.kubedb.com 2023-03-03T06:33:01Z
memcachedversions.catalog.kubedb.com 2023-03-03T06:31:46Z
mongodbautoscalers.autoscaling.kubedb.com 2023-03-03T06:32:26Z
mongodbdatabases.schema.kubedb.com 2023-03-03T06:33:38Z
mongodbopsrequests.ops.kubedb.com 2023-03-03T06:33:23Z
mongodbs.kubedb.com 2023-03-03T06:33:01Z
mongodbversions.catalog.kubedb.com 2023-03-03T06:31:46Z
mysqlautoscalers.autoscaling.kubedb.com 2023-03-03T06:32:26Z
mysqldatabases.schema.kubedb.com 2023-03-03T06:33:37Z
mysqlopsrequests.ops.kubedb.com 2023-03-03T06:33:30Z
mysqls.kubedb.com 2023-03-03T06:33:01Z
mysqlversions.catalog.kubedb.com 2023-03-03T06:31:46Z
perconaxtradbautoscalers.autoscaling.kubedb.com 2023-03-03T06:32:26Z
perconaxtradbopsrequests.ops.kubedb.com 2023-03-03T06:33:46Z
perconaxtradbs.kubedb.com 2023-03-03T06:33:01Z
perconaxtradbversions.catalog.kubedb.com 2023-03-03T06:31:46Z
pgbouncers.kubedb.com 2023-03-03T06:33:01Z
pgbouncerversions.catalog.kubedb.com 2023-03-03T06:31:46Z
postgresautoscalers.autoscaling.kubedb.com 2023-03-03T06:32:26Z
postgresdatabases.schema.kubedb.com 2023-03-03T06:33:38Z
postgreses.kubedb.com 2023-03-03T06:33:01Z
postgresopsrequests.ops.kubedb.com 2023-03-03T06:33:39Z
postgresversions.catalog.kubedb.com 2023-03-03T06:31:46Z
proxysqlautoscalers.autoscaling.kubedb.com 2023-03-03T06:32:26Z
proxysqlopsrequests.ops.kubedb.com 2023-03-03T06:33:43Z
proxysqls.kubedb.com 2023-03-03T06:33:01Z
proxysqlversions.catalog.kubedb.com 2023-03-03T06:31:46Z
publishers.postgres.kubedb.com 2023-03-03T06:33:55Z
redisautoscalers.autoscaling.kubedb.com 2023-03-03T06:32:26Z
redises.kubedb.com 2023-03-03T06:33:01Z
redisopsrequests.ops.kubedb.com 2023-03-03T06:33:36Z
redissentinelautoscalers.autoscaling.kubedb.com 2023-03-03T06:32:26Z
redissentinelopsrequests.ops.kubedb.com 2023-03-03T06:33:49Z
redissentinels.kubedb.com 2023-03-03T06:33:02Z
redisversions.catalog.kubedb.com 2023-03-03T06:31:46Z
subscribers.postgres.kubedb.com 2023-03-03T06:33:58Z
Install Prometheus Stack
Install Prometheus stack if you haven’t done it already. You can use kube-prometheus-stack which installs the necessary components required for the PerconaXtraDB Grafana dashboards.
Install Panopticon
KubeDB Enterprise License works for Panopticon too. So, we will use the same license that we have already obtained.
$ helm install panopticon appscode/panopticon -n kubeops \
--create-namespace \
--set monitoring.enabled=true \
--set monitoring.agent=prometheus.io/operator \
--set monitoring.serviceMonitor.labels.release=latest \
--set-file license=/path/to/license.txt
Let’s verify the installation:
$ watch kubectl get pods --all-namespaces -l "app.kubernetes.io/instance=panopticon"
NAMESPACE NAME READY STATUS RESTARTS AGE
kubeops panopticon-5bd695c8f4-g48r2 1/1 Running 0 5m
Deploy Percona XtraDB Clustered Database
Now, we are going to Deploy Percona XtraDB with monitoring enabled using KubeDB. First, let’s create a Namespace in which we will deploy the database.
$ kubectl create namespace demo
namespace/demo created
Here is the yaml of the Percona XtraDB CRO we are going to use:
apiVersion: kubedb.com/v1alpha2
kind: PerconaXtraDB
metadata:
name: percona-cluster
namespace: demo
spec:
version: "8.0.28"
replicas: 3
storageType: Durable
storage:
storageClassName: "standard"
accessModes:
- ReadWriteOnce
resources:
requests:
storage: 500Mi
monitor:
agent: prometheus.io/operator
prometheus:
serviceMonitor:
labels:
release: latest
interval: 10s
terminationPolicy: WipeOut
Let’s save this yaml configuration into percona-cluster.yaml
Then create the above Percona XtraDB CRO
$ kubectl apply -f percona-cluster.yaml
perconaxtradb.kubedb.com/percona-cluster created
- In this yaml we can see in the
spec.versionfield specifies the version of Percona XtraDB. Here, we are using Percona XtraDBversion 8.0.28. You can list the KubeDB supported versions of Percona XtraDB by running$ kubectl get perconaxtradbversionscommand. spec.storagespecifies PVC spec that will be dynamically allocated to store data for this database. This storage spec will be passed to the StatefulSet created by KubeDB operator to run database pods. You can specify any StorageClass available in your cluster with appropriate resource requests.spec.monitor.agent: prometheus.io/operatorindicates that we are going to monitor this server using Prometheus operator.spec.monitor.prometheus.serviceMonitor.labelsspecifies the release name that KubeDB should use inServiceMonitor.spec.monitor.prometheus.intervaldefines that the Prometheus server should scrape metrics from this database with 10 seconds interval.- And the
spec.terminationPolicyfield is Wipeout means that the database will be deleted without restrictions. It can also be “Halt”, “Delete” and “DoNotTerminate”. Learn More about these HERE .
Once these are handled correctly and the Percona XtraDB object is deployed, you will see that the following objects are created:
$ kubectl get all -n demo -l 'app.kubernetes.io/instance=percona-cluster'
NAME READY STATUS RESTARTS AGE
pod/percona-cluster-0 3/3 Running 0 5m
pod/percona-cluster-1 3/3 Running 0 5m
pod/percona-cluster-2 3/3 Running 0 5m
NAME TYPE CLUSTER-IP EXTERNAL-IP PORT(S) AGE
service/percona-cluster ClusterIP 10.96.240.62 <none> 3306/TCP 5m
service/percona-cluster-pods ClusterIP None <none> 3306/TCP 5m
service/percona-cluster-stats ClusterIP 10.96.169.48 <none> 56790/TCP 5m
NAME READY AGE
statefulset.apps/percona-cluster 3/3 5m
NAME TYPE VERSION AGE
appbinding.appcatalog.appscode.com/percona-cluster kubedb.com/perconaxtradb 8.0.28 5m
Let’s check if the database is ready to use,
$ kubectl get perconaxtradb -n demo percona-cluster
NAME VERSION STATUS AGE
percona-cluster 8.0.28 Ready 5m
We have successfully deployed Percona XtraDB in GKE.
Create DB Metrics Configurations
First, you have to create a MetricsConfiguration object for database. This MetricsConfiguration object is used by Panopticon to generate metrics for DB instances.
Install kubedb-metrics charts which will create the MetricsConfiguration object for DB:
$ helm search repo appscode/kubedb-metrics --version=v2023.02.28
$ helm install kubedb-metrics appscode/kubedb-metrics -n kubedb --version=v2023.02.28
Import Grafana Dashboard
Here, we will port-forward the latest-grafana service to access Grafana Dashboard from UI.
$ kubectl get service -n default
NAME TYPE CLUSTER-IP EXTERNAL-IP PORT(S) AGE
alertmanager-operated ClusterIP None <none> 9093/TCP,9094/TCP,9094/UDP 4h56m
kubernetes ClusterIP 10.96.0.1 <none> 443/TCP 4h57m
latest-grafana ClusterIP 10.96.194.250 <none> 80/TCP 4h56m
latest-kube-prometheus-sta-alertmanager ClusterIP 10.96.44.231 <none> 9093/TCP 4h56m
latest-kube-prometheus-sta-operator ClusterIP 10.96.168.58 <none> 443/TCP 4h56m
latest-kube-prometheus-sta-prometheus ClusterIP 10.96.153.36 <none> 9090/TCP 4h56m
latest-kube-state-metrics ClusterIP 10.96.240.13 <none> 8080/TCP 4h56m
latest-prometheus-node-exporter ClusterIP 10.96.9.50 <none> 9100/TCP 4h56m
prometheus-operated ClusterIP None <none> 9090/TCP 4h56m
To access Grafana UI Let’s port-forward latest-grafana service to 3063
$ kubectl port-forward -n default service/latest-grafana 3063:80
Forwarding from 127.0.0.1:3063 -> 3000
Forwarding from [::1]:3063 -> 3000
Handling connection for 3063
Now, Go to http://localhost:3063/ you will see a login panel of the Grafana UI, use default credential admin as the Username and prom-operator as the Password.

After logged in successfuly on Grafana UI, import the json files of dashboards given below according to your choice.
Select Import button from left bar of the Grafana UI

Upload the json file or copy-paste the json codes to the panel json and hit the load button:

For PerconaXtraDB Cluster use PerconaXtraDB Cluster Json
For PerconaXtraDB Galera Cluster use PerconaXtraDB Galera Cluster Json
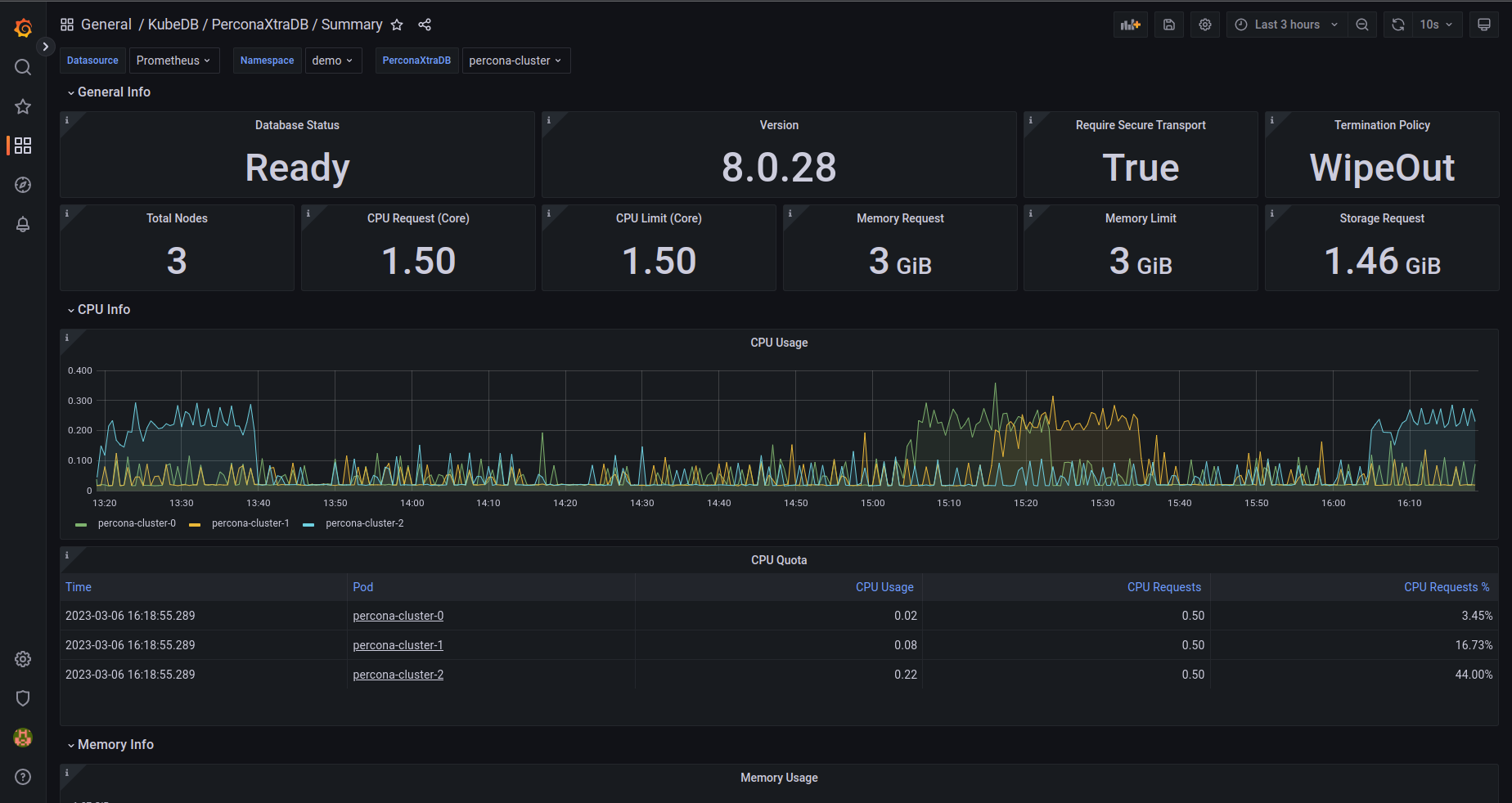
For PerconaXtraDB Summary use PerconaXtraDB Summary Json
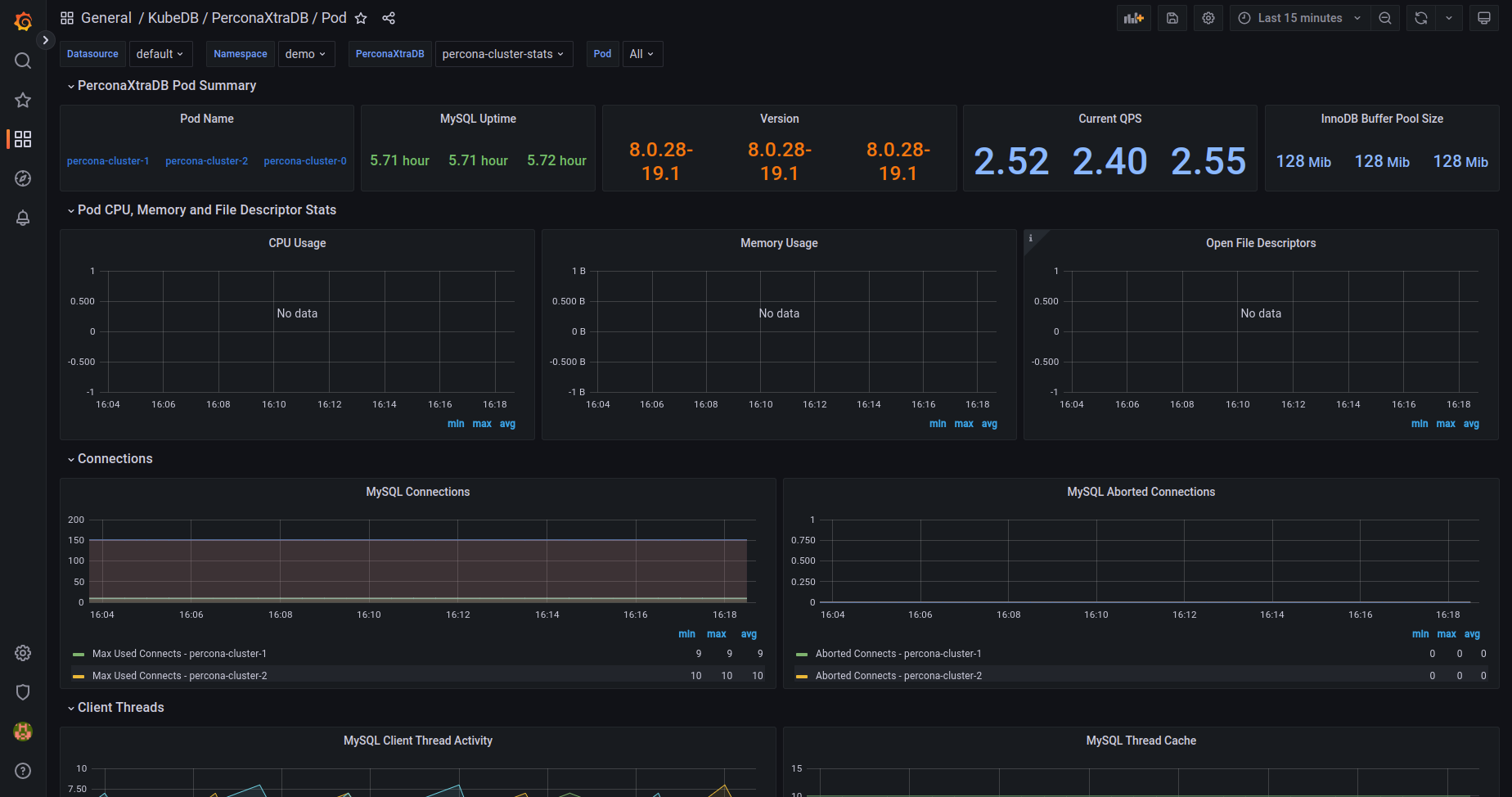
For PerconaXtraDB Pod use PerconaXtraDB Pod Json
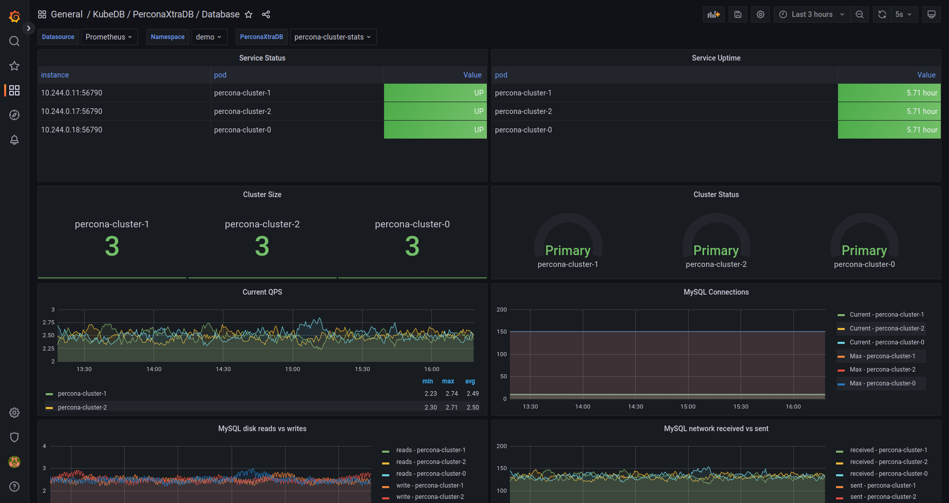
If you followed above instruction properly you will see PerconaXtraDB Grafana Dashboards in your Grafana UI
Here are some screenshots of our PerconaXtraDB deployment. You can visualize every single component supported by Grafana, checkout here for more about Grafana Dashboard



We have made an in depth tutorial on Managing Percona XtraDB Cluster Day-2 Operations by using KubeDB. You can have a look into the video below:
Support
To speak with us, please leave a message on our website .
To receive product announcements, follow us on Twitter .
To watch tutorials of various Production-Grade Kubernetes Tools Subscribe our YouTube channel.
More about Percona XtraDB in Kubernetes
If you have found a bug with KubeDB or want to request for new features, please file an issue .
