Introduction
KubeDB is the Kubernetes Native Database Management Solution which simplifies and automates routine database tasks such as Provisioning, Monitoring, Upgrading, Patching, Scaling, Volume Expansion, Backup, Recovery, Failure detection, and Repair for various popular databases on private and public clouds. The databases supported by KubeDB include MongoDB, Elasticsearch, MySQL, MariaDB, Redis, PostgreSQL, Percona XtraDB, and Memcached. Additionally, KubeDB also supports ProxySQL, PgBouncer, and the streaming platform Kafka. You can find the guides to all the supported databases in KubeDB . In this tutorial we will Monitor PostgreSQL With Datadog in Azure Kubernetes Service (AKS) Using KubeDB. We will cover the following steps:
- Install KubeDB
- Install Datadog
- Deploy PostgreSQL Cluster
- Read/Write Sample Data
- Monitor PostgreSQL with Datadog
Get Cluster ID
We need the cluster ID to get the KubeDB License. To get cluster ID we can run the following command:
$ kubectl get ns kube-system -o jsonpath='{.metadata.uid}'
8e336615-0dbb-4ae8-b72f-2e7ec34c399d
Get License
Go to Appscode License Server to get the license.txt file. For this tutorial, we will use KubeDB.

Install KubeDB
We will use helm to install KubeDB. Please install Helm
if it is not already installed.
Now, let’s install KubeDB.
$ helm search repo appscode/kubedb
NAME CHART VERSION APP VERSION DESCRIPTION
appscode/kubedb v2023.12.28 v2023.12.28 KubeDB by AppsCode - Production ready databases...
appscode/kubedb-autoscaler v0.25.0 v0.25.0 KubeDB Autoscaler by AppsCode - Autoscale KubeD...
appscode/kubedb-catalog v2023.12.28 v2023.12.28 KubeDB Catalog by AppsCode - Catalog for databa...
appscode/kubedb-community v0.24.2 v0.24.2 KubeDB Community by AppsCode - Community featur...
appscode/kubedb-crds v2023.12.28 v2023.12.28 KubeDB Custom Resource Definitions
appscode/kubedb-dashboard v0.16.0 v0.16.0 KubeDB Dashboard by AppsCode
appscode/kubedb-enterprise v0.11.2 v0.11.2 KubeDB Enterprise by AppsCode - Enterprise feat...
appscode/kubedb-grafana-dashboards v2023.12.28 v2023.12.28 A Helm chart for kubedb-grafana-dashboards by A...
appscode/kubedb-kubestash-catalog v2023.12.28 v2023.12.28 KubeStash Catalog by AppsCode - Catalog of Kube...
appscode/kubedb-metrics v2023.12.28 v2023.12.28 KubeDB State Metrics
appscode/kubedb-one v2023.12.28 v2023.12.28 KubeDB and Stash by AppsCode - Production ready...
appscode/kubedb-ops-manager v0.27.0 v0.27.0 KubeDB Ops Manager by AppsCode - Enterprise fea...
appscode/kubedb-opscenter v2023.12.28 v2023.12.28 KubeDB Opscenter by AppsCode
appscode/kubedb-provider-aws v2023.12.28 v0.2.0 A Helm chart for KubeDB AWS Provider for Crossp...
appscode/kubedb-provider-azure v2023.12.28 v0.2.0 A Helm chart for KubeDB Azure Provider for Cros...
appscode/kubedb-provider-gcp v2023.12.28 v0.2.0 A Helm chart for KubeDB GCP Provider for Crossp...
appscode/kubedb-provisioner v0.40.0 v0.40.0 KubeDB Provisioner by AppsCode - Community feat...
appscode/kubedb-schema-manager v0.16.0 v0.16.0 KubeDB Schema Manager by AppsCode
appscode/kubedb-ui v2023.12.20 0.6.1 A Helm chart for Kubernetes
appscode/kubedb-ui-server v2021.12.21 v2021.12.21 A Helm chart for kubedb-ui-server by AppsCode
appscode/kubedb-webhook-server v0.16.0 v0.16.0 KubeDB Webhook Server by AppsCode
$ helm install kubedb oci://ghcr.io/appscode-charts/kubedb \
--version v2023.12.28 \
--namespace kubedb --create-namespace \
--set-file global.license=/path/to/the/license.txt \
--wait --burst-limit=10000 --debug
Let’s verify the installation:
$ watch kubectl get pods --all-namespaces -l "app.kubernetes.io/instance=kubedb"
NAMESPACE NAME READY STATUS RESTARTS AGE
kubedb kubedb-kubedb-autoscaler-7b77bf574d-tr5f4 1/1 Running 0 5m
kubedb kubedb-kubedb-dashboard-7557b6575c-kj7kb 1/1 Running 0 5m
kubedb kubedb-kubedb-ops-manager-848d9797d-j8bbg 1/1 Running 0 5m
kubedb kubedb-kubedb-provisioner-789645569f-jhcwg 1/1 Running 0 5m
kubedb kubedb-kubedb-webhook-server-5f86864dcf-868f2 1/1 Running 0 5m
We can list the CRD Groups that have been registered by the operator by running the following command:
$ kubectl get crd -l app.kubernetes.io/name=kubedb
NAME CREATED AT
elasticsearchautoscalers.autoscaling.kubedb.com 2024-01-09T06:05:49Z
elasticsearchdashboards.dashboard.kubedb.com 2024-01-09T06:05:47Z
elasticsearches.kubedb.com 2024-01-09T06:05:48Z
elasticsearchopsrequests.ops.kubedb.com 2024-01-09T06:05:56Z
elasticsearchversions.catalog.kubedb.com 2024-01-09T06:04:01Z
etcds.kubedb.com 2024-01-09T06:05:56Z
etcdversions.catalog.kubedb.com 2024-01-09T06:04:01Z
kafkaopsrequests.ops.kubedb.com 2024-01-09T06:06:58Z
kafkas.kubedb.com 2024-01-09T06:06:12Z
kafkaversions.catalog.kubedb.com 2024-01-09T06:04:01Z
mariadbautoscalers.autoscaling.kubedb.com 2024-01-09T06:05:50Z
mariadbopsrequests.ops.kubedb.com 2024-01-09T06:06:34Z
mariadbs.kubedb.com 2024-01-09T06:05:57Z
mariadbversions.catalog.kubedb.com 2024-01-09T06:04:02Z
memcacheds.kubedb.com 2024-01-09T06:05:58Z
memcachedversions.catalog.kubedb.com 2024-01-09T06:04:02Z
mongodbarchivers.archiver.kubedb.com 2024-01-09T06:06:15Z
mongodbautoscalers.autoscaling.kubedb.com 2024-01-09T06:05:50Z
mongodbopsrequests.ops.kubedb.com 2024-01-09T06:06:01Z
mongodbs.kubedb.com 2024-01-09T06:06:00Z
mongodbversions.catalog.kubedb.com 2024-01-09T06:04:02Z
mysqlarchivers.archiver.kubedb.com 2024-01-09T06:06:19Z
mysqlautoscalers.autoscaling.kubedb.com 2024-01-09T06:05:51Z
mysqlopsrequests.ops.kubedb.com 2024-01-09T06:06:26Z
mysqls.kubedb.com 2024-01-09T06:06:04Z
mysqlversions.catalog.kubedb.com 2024-01-09T06:04:03Z
perconaxtradbautoscalers.autoscaling.kubedb.com 2024-01-09T06:05:51Z
perconaxtradbopsrequests.ops.kubedb.com 2024-01-09T06:06:51Z
perconaxtradbs.kubedb.com 2024-01-09T06:06:06Z
perconaxtradbversions.catalog.kubedb.com 2024-01-09T06:04:03Z
pgbouncers.kubedb.com 2024-01-09T06:06:07Z
pgbouncerversions.catalog.kubedb.com 2024-01-09T06:04:04Z
postgresarchivers.archiver.kubedb.com 2024-01-09T06:06:22Z
postgresautoscalers.autoscaling.kubedb.com 2024-01-09T06:05:52Z
postgreses.kubedb.com 2024-01-09T06:06:09Z
postgresopsrequests.ops.kubedb.com 2024-01-09T06:06:43Z
postgresversions.catalog.kubedb.com 2024-01-09T06:04:04Z
proxysqlautoscalers.autoscaling.kubedb.com 2024-01-09T06:05:52Z
proxysqlopsrequests.ops.kubedb.com 2024-01-09T06:06:46Z
proxysqls.kubedb.com 2024-01-09T06:06:09Z
proxysqlversions.catalog.kubedb.com 2024-01-09T06:04:04Z
publishers.postgres.kubedb.com 2024-01-09T06:07:02Z
redisautoscalers.autoscaling.kubedb.com 2024-01-09T06:05:53Z
redises.kubedb.com 2024-01-09T06:06:10Z
redisopsrequests.ops.kubedb.com 2024-01-09T06:06:37Z
redissentinelautoscalers.autoscaling.kubedb.com 2024-01-09T06:05:53Z
redissentinelopsrequests.ops.kubedb.com 2024-01-09T06:06:54Z
redissentinels.kubedb.com 2024-01-09T06:06:11Z
redisversions.catalog.kubedb.com 2024-01-09T06:04:05Z
subscribers.postgres.kubedb.com 2024-01-09T06:07:06Z
Install Datadog
To install Datadog, we recommend using Helm. Below are the steps for the installation. For more installation options and details, visit Datadog’s official documentation
.
$ helm repo add datadog https://helm.datadoghq.com
$ helm repo update
$ helm install datadog --set datadog.site='datadoghq.com' --set datadog.apiKey=<YOUR DATADOG API KEY> --set datadog.apm.enabled=true datadog/datadog
Let’s verify the installation:
$ kubectl get pods --all-namespaces -l "app.kubernetes.io/instance=datadog"
NAMESPACE NAME READY STATUS RESTARTS AGE
default datadog-cdtf2 3/3 Running 0 3m20s
default datadog-cluster-agent-bc5797f6d-xzgmv 1/1 Running 0 3m19s
default datadog-fbqsx 3/3 Running 0 3m19s
default datadog-fqrkj 3/3 Running 0 3m19s
default datadog-h4zmg 3/3 Running 0 3m20s
default datadog-m7ppn 3/3 Running 0 3m19s
default datadog-tbffj 3/3 Running 0 3m20s
Datadog Events
To view events from your Kubernetes cluster, go to Datadog’s Event Explorer . You’ll find valuable insights and information about your Kubernetes environment.

Install PostgreSQL Dashboard
To access the PostgreSQL dashboard, go to Integrations and then install the PostgreSQL integration from there. This will allow you to monitor your PostgreSQL databases through Datadog’s dashboard.

Deploy PostgreSQL Cluster
Now, we are going to deploy PostgreSQL cluster using KubeDB. You’ll need to deploy your PostgreSQL cluster with the same namespace default where Datadog is installed.
Here is the yaml of the PostgreSQL we are going to use:
apiVersion: kubedb.com/v1alpha2
kind: Postgres
metadata:
name: postgres-cluster-dd
namespace: default
spec:
version: "15.1"
replicas: 3
standbyMode: Hot
storageType: Durable
storage:
storageClassName: "default"
accessModes:
- ReadWriteOnce
resources:
requests:
storage: 1Gi
terminationPolicy: WipeOut
podTemplate:
metadata:
annotations:
ad.datadoghq.com/postgres.checks: |
{
"postgres": {
"init_config": {},
"instances": [
{
"host": "%%host%%",
"port":"5432",
"username":"datadog",
"password":"admin123"
}
]
}
}
ad.datadoghq.com/postgres.logs: '[{"source":"postgresql","service":"postgresql"}]'
Let’s save this yaml configuration into postgres-cluster-dd.yaml
Then create the above PostgreSQL CRD
$ kubectl apply -f postgres-cluster-dd.yaml
postgres.kubedb.com/postgres-cluster-dd created
In this yaml,
spec.versionfield specifies the version of PostgreSQL. Here, we are using PostgreSQLversion 15.1. You can list the KubeDB supported versions of PostgreSQL by running$ kubectl get postgresversionscommand.- Another field to notice is the
spec.storageTypefield. This can beDurableorEphemeraldepending on the requirements of the database to be persistent or not. spec.terminationPolicyfield is Wipeout means that the database will be deleted without restrictions. It can also be “Halt”, “Delete” and “DoNotTerminate”. Learn more about Termination Policy .spec.podTemplate.metadata.annotationsfield specifes Autodiscovery Integrations Templates as pod annotations on your application container. Learn more about Autodiscovery Template Variables .
Note: To align with the configurations specified in our annotations, it is essential to create a PostgreSQL user with the username
datadogand the passwordadmin123. You can change these fields to your preference.
Once everything handled correctly and the PostgreSQL object is deployed, you will see that the following are created:
$ kubectl get all -n default -l=app.kubernetes.io/instance=postgres-cluster-dd
NAME READY STATUS RESTARTS AGE
pod/postgres-cluster-dd-0 2/2 Running 0 3m40s
pod/postgres-cluster-dd-1 2/2 Running 0 3m14s
pod/postgres-cluster-dd-2 2/2 Running 0 2m48s
NAME TYPE CLUSTER-IP EXTERNAL-IP PORT(S) AGE
service/postgres-cluster-dd ClusterIP 10.124.10.229 <none> 5432/TCP,2379/TCP 3m42s
service/postgres-cluster-dd-pods ClusterIP None <none> 5432/TCP,2380/TCP,2379/TCP 3m42s
service/postgres-cluster-dd-standby ClusterIP 10.124.10.196 <none> 5432/TCP 3m42s
NAME READY AGE
statefulset.apps/postgres-cluster-dd 3/3 3m42s
NAME TYPE VERSION AGE
appbinding.appcatalog.appscode.com/postgres-cluster-dd kubedb.com/postgres 15.1 3m43s
Let’s check if the database is ready to use,
$ kubectl get postgres -n default postgres-cluster-dd
NAME VERSION STATUS AGE
postgres-cluster-dd 15.1 Ready 4m36s
We have successfully deployed PostgreSQL in AKS with Datadog. Now we can exec into the container to use the database.
Accessing Database Through CLI
To access the database through CLI, we have to get the credentials to access. KubeDB will create Secret and Service for the database postgres-cluster-dd that we have deployed. Let’s check them using the following commands,
$ kubectl get secret -n default -l=app.kubernetes.io/instance=postgres-cluster-dd
NAME TYPE DATA AGE
postgres-cluster-dd-auth kubernetes.io/basic-auth 2 5m2s
$ kubectl get service -n default -l=app.kubernetes.io/instance=postgres-cluster-dd
NAME TYPE CLUSTER-IP EXTERNAL-IP PORT(S) AGE
postgres-cluster-dd ClusterIP 10.124.10.229 <none> 5432/TCP,2379/TCP 5m25s
postgres-cluster-dd-pods ClusterIP None <none> 5432/TCP,2380/TCP,2379/TCP 5m25s
postgres-cluster-dd-standby ClusterIP 10.124.10.196 <none> 5432/TCP 5m25s
Now, we are going to use postgres-cluster-dd-auth to get the credentials.
$ kubectl get secrets -n default postgres-cluster-dd-auth -o jsonpath='{.data.username}' | base64 -d
postgres
$ kubectl get secrets -n default postgres-cluster-dd-auth -o jsonpath='{.data.password}' | base64 -d
iJwx;cpMDMGO29vo
Grant Permission to Datadog Agent
In this section, we’ll create a PostgreSQL user with the username datadog and the password admin123 as defined in postgres-cluster-dd.yaml. Additionally, we’ll provide the user to have the necessary permissions to scrape metrics.
$ kubectl exec -it postgres-cluster-dd-0 -n default -c postgres -- bash
postgres-cluster-dd-0:/$ psql -d "user=postgres password=iJwx;cpMDMGO29vo"
psql (15.1)
Type "help" for help.
postgres=# create user datadog with password 'admin123';
CREATE ROLE
postgres=# grant pg_monitor to datadog;
GRANT ROLE
postgres=# grant SELECT ON pg_stat_database to datadog;
GRANT
postgres=# exit
exit
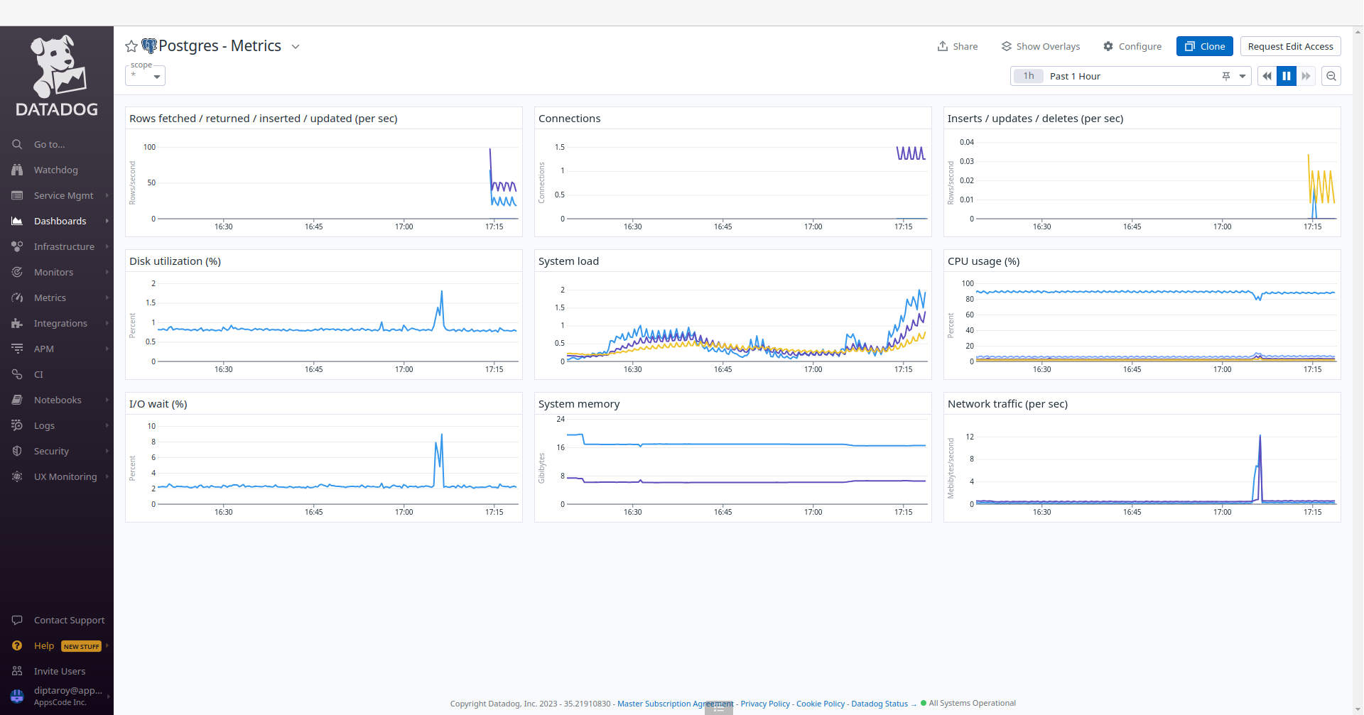
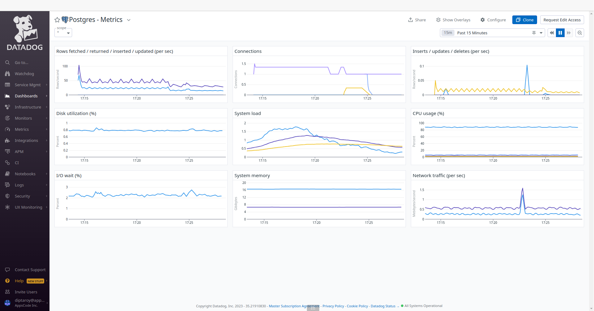
Accessing PostgreSQL Dashboards
To access the monitoring dashboards in the Datadog UI, navigate to the Dashboards section in your Datadog account’s main menu. From the dropdown menu, select Dashboards List, and you’ll find Postgres - Overview and Postgres - Metrics. These dashboards provide insights into various aspects of your PostgreSQL database, offering both a high-level summary and more detailed performance metrics for effective monitoring and management. Also, to access PostgreSQL metrics, navigate to the Metrics section and select Summary in the Datadog UI.




Insert Sample Data
Let’s insert some sample data into our PostgreSQL database.
$ kubectl exec -it postgres-cluster-dd-0 -n default -c postgres -- bash
postgres-cluster-dd-0:/$ psql -d "user=postgres password=iJwx;cpMDMGO29vo"
psql (15.1)
Type "help" for help.
postgres=# \l
List of databases
Name | Owner | Encoding | Collate | Ctype | ICU Locale | Locale Provider | Access privileges
---------------+----------+----------+------------+------------+------------+-----------------+-----------------------
kubedb_system | postgres | UTF8 | en_US.utf8 | en_US.utf8 | | libc |
postgres | postgres | UTF8 | en_US.utf8 | en_US.utf8 | | libc |
template0 | postgres | UTF8 | en_US.utf8 | en_US.utf8 | | libc | =c/postgres +
| | | | | | | postgres=CTc/postgres
template1 | postgres | UTF8 | en_US.utf8 | en_US.utf8 | | libc | =c/postgres +
| | | | | | | postgres=CTc/postgres
(4 rows)
postgres=# CREATE DATABASE music;
CREATE DATABASE
postgres=# \l
List of databases
Name | Owner | Encoding | Collate | Ctype | ICU Locale | Locale Provider | Access privileges
---------------+----------+----------+------------+------------+------------+-----------------+-----------------------
kubedb_system | postgres | UTF8 | en_US.utf8 | en_US.utf8 | | libc |
music | postgres | UTF8 | en_US.utf8 | en_US.utf8 | | libc |
postgres | postgres | UTF8 | en_US.utf8 | en_US.utf8 | | libc |
template0 | postgres | UTF8 | en_US.utf8 | en_US.utf8 | | libc | =c/postgres +
| | | | | | | postgres=CTc/postgres
template1 | postgres | UTF8 | en_US.utf8 | en_US.utf8 | | libc | =c/postgres +
| | | | | | | postgres=CTc/postgres
(5 rows)
postgres=# \c music
You are now connected to database "music" as user "postgres".
music=# CREATE TABLE artist (name VARCHAR(50) NOT NULL, song VARCHAR(50) NOT NULL);
CREATE TABLE
music=# INSERT INTO artist (name, song) VALUES('Avicii', 'The Nights');
INSERT 0 1
music=# SELECT * FROM artist;
name | song
--------+------------
Avicii | The Nights
(1 row)
music=# \q
postgres-cluster-dd-0:/$ exit
exit
We’ve successfully inserted some sample data to our database. More information about Run & Manage PostgreSQL on Kubernetes can be found in PostgreSQL Kubernetes
Following the insertion of sample data into our PostgreSQL database, we can monitor any resultant changes in the Datadog UI. Go to the Postgres - Metrics and Postgres - Overview dashboards to observe any updates in performance metrics and insights for our PostgreSQL database.


Conclusion
In this article, we’ve explored the process of monitoring PostgreSQL with Datadog in the Azure Kubernetes Service (AKS) using KubeDB. Our aim was to provide insights into efficiently managing and analyzing PostgreSQL performance within a Kubernetes environment. We’ve explored into the PostgreSQL configuration, data insertion, and monitoring aspects. This is just the beginning of our journey in exploring the dynamic relationship between PostgreSQL, Datadog, and Kubernetes. We have more articles and resources in the pipeline, all geared toward enhancing your understanding of these technologies and their effective integration. To stay updated and informed, be sure to follow our website for upcoming articles and insights.
If you want to learn more about Production-Grade PostgreSQL on Kubernetes you can have a look into that playlist below:
Support
To speak with us, please leave a message on our website .
To receive product announcements, follow us on Twitter .
To watch tutorials of various Production-Grade Kubernetes Tools Subscribe our YouTube channel.
More about PostgreSQL on Kubernetes
If you have found a bug with KubeDB or want to request for new features, please file an issue .
