Overview
KubeDB is the Kubernetes Native Database Management Solution which simplifies and automates routine database tasks such as Provisioning, Monitoring, Upgrading, Patching, Scaling, Volume Expansion, Backup, Recovery, Failure detection, and Repair for various popular databases on private and public clouds. The databases that KubeDB supports are MySQL, MongoDB, MariaDB, Elasticsearch, Redis, PostgreSQL, ProxySQL, Percona XtraDB, Memcached and PgBouncer. You can find the guides to all the supported databases in KubeDB
. And Panopticon is a generic state metrics exporter for Kubernetes resources. It can generate Prometheus metrics from both Kubernetes native and custom resources. Generated metrics are exposed in /metrics path for the Prometheus server to scrape.
In this tutorial we will Monitor PostgreSQL with Grafana Dashboard in Amazon Elastic Kubernetes Service (Amazon EKS). We will cover the following steps:
- Install KubeDB
- Install Prometheus Stack
- Install Panopticon
- Deploy PostgreSQL Clustered Database
- Monitor with Grafana Dashboard
Get Cluster ID
We need the cluster ID to get the KubeDB License. To get cluster ID we can run the following command:
$ kubectl get ns kube-system -o jsonpath='{.metadata.uid}'
8c4498337-358b-4dc0-be52-14440f4e061e
Get License
Go to Appscode License Server to get the license.txt file. For this tutorial we will use KubeDB Enterprise Edition.

Install KubeDB
We will use helm to install KubeDB. Please install helm here
if it is not already installed.
Now, let’s install KubeDB.
$ helm repo add appscode https://charts.appscode.com/stable/
$ helm repo update
$ helm search repo appscode/kubedb
NAME CHART VERSION APP VERSION DESCRIPTION
appscode/kubedb v2023.04.10 v2023.04.10 KubeDB by AppsCode - Production ready databases...
appscode/kubedb-autoscaler v0.18.0 v0.18.1 KubeDB Autoscaler by AppsCode - Autoscale KubeD...
appscode/kubedb-catalog v2023.04.10 v2023.04.10 KubeDB Catalog by AppsCode - Catalog for databa...
appscode/kubedb-community v0.24.2 v0.24.2 KubeDB Community by AppsCode - Community featur...
appscode/kubedb-crds v2023.04.10 v2023.04.10 KubeDB Custom Resource Definitions
appscode/kubedb-dashboard v0.9.0 v0.9.1 KubeDB Dashboard by AppsCode
appscode/kubedb-enterprise v0.11.2 v0.11.2 KubeDB Enterprise by AppsCode - Enterprise feat...
appscode/kubedb-grafana-dashboards v2023.04.10 v2023.04.10 A Helm chart for kubedb-grafana-dashboards by A...
appscode/kubedb-metrics v2023.04.10 v2023.04.10 KubeDB State Metrics
appscode/kubedb-one v2023.04.10 v2023.04.10 KubeDB and Stash by AppsCode - Production ready...
appscode/kubedb-ops-manager v0.20.0 v0.20.1 KubeDB Ops Manager by AppsCode - Enterprise fea...
appscode/kubedb-opscenter v2023.04.10 v2023.04.10 KubeDB Opscenter by AppsCode
appscode/kubedb-provisioner v0.33.0 v0.33.1 KubeDB Provisioner by AppsCode - Community feat...
appscode/kubedb-schema-manager v0.9.0 v0.9.1 KubeDB Schema Manager by AppsCode
appscode/kubedb-ui v2023.03.23 0.3.28 A Helm chart for Kubernetes
appscode/kubedb-ui-server v2021.12.21 v2021.12.21 A Helm chart for kubedb-ui-server by AppsCode
appscode/kubedb-webhook-server v0.9.0 v0.9.1 KubeDB Webhook Server by AppsCode
# Install KubeDB Enterprise operator chart
$ helm install kubedb appscode/kubedb \
--version v2023.04.10 \
--namespace kubedb --create-namespace \
--set kubedb-provisioner.enabled=true \
--set kubedb-ops-manager.enabled=true \
--set kubedb-autoscaler.enabled=true \
--set kubedb-dashboard.enabled=true \
--set kubedb-schema-manager.enabled=true \
--set-file global.license=/path/to/the/license.txt
Let’s verify the installation:
$ watch kubectl get pods --all-namespaces -l "app.kubernetes.io/instance=kubedb"
NAMESPACE NAME READY STATUS RESTARTS AGE
kubedb kubedb-kubedb-autoscaler-6f489c85cd-qr5kb 1/1 Running 0 2m20s
kubedb kubedb-kubedb-dashboard-6f7f59c498-2jvql 1/1 Running 0 2m20s
kubedb kubedb-kubedb-ops-manager-797c8fc648-vcsxx 1/1 Running 0 2m20s
kubedb kubedb-kubedb-provisioner-688fcfd4bd-8mjts 1/1 Running 0 2m20s
kubedb kubedb-kubedb-schema-manager-854c9dbf58-cpsp7 1/1 Running 0 2m20s
kubedb kubedb-kubedb-webhook-server-647bf447f8-d4zx9 1/1 Running 0 2m20s
We can list the CRD Groups that have been registered by the operator by running the following command:
$ kubectl get crd -l app.kubernetes.io/name=kubedb
NAME CREATED AT
elasticsearchautoscalers.autoscaling.kubedb.com 2023-05-23T06:16:51Z
elasticsearchdashboards.dashboard.kubedb.com 2023-05-23T06:16:52Z
elasticsearches.kubedb.com 2023-05-23T06:16:52Z
elasticsearchopsrequests.ops.kubedb.com 2023-05-23T06:16:57Z
elasticsearchversions.catalog.kubedb.com 2023-05-23T06:14:22Z
etcds.kubedb.com 2023-05-23T06:16:58Z
etcdversions.catalog.kubedb.com 2023-05-23T06:14:23Z
kafkas.kubedb.com 2023-05-23T06:17:08Z
kafkaversions.catalog.kubedb.com 2023-05-23T06:14:23Z
mariadbautoscalers.autoscaling.kubedb.com 2023-05-23T06:16:51Z
mariadbdatabases.schema.kubedb.com 2023-05-23T06:17:00Z
mariadbopsrequests.ops.kubedb.com 2023-05-23T06:17:16Z
mariadbs.kubedb.com 2023-05-23T06:16:59Z
mariadbversions.catalog.kubedb.com 2023-05-23T06:14:23Z
memcacheds.kubedb.com 2023-05-23T06:16:59Z
memcachedversions.catalog.kubedb.com 2023-05-23T06:14:23Z
mongodbautoscalers.autoscaling.kubedb.com 2023-05-23T06:16:51Z
mongodbdatabases.schema.kubedb.com 2023-05-23T06:16:58Z
mongodbopsrequests.ops.kubedb.com 2023-05-23T06:17:01Z
mongodbs.kubedb.com 2023-05-23T06:16:58Z
mongodbversions.catalog.kubedb.com 2023-05-23T06:14:24Z
mysqlautoscalers.autoscaling.kubedb.com 2023-05-23T06:16:51Z
mysqldatabases.schema.kubedb.com 2023-05-23T06:16:57Z
mysqlopsrequests.ops.kubedb.com 2023-05-23T06:17:12Z
mysqls.kubedb.com 2023-05-23T06:16:57Z
mysqlversions.catalog.kubedb.com 2023-05-23T06:14:24Z
perconaxtradbautoscalers.autoscaling.kubedb.com 2023-05-23T06:16:51Z
perconaxtradbopsrequests.ops.kubedb.com 2023-05-23T06:17:29Z
perconaxtradbs.kubedb.com 2023-05-23T06:17:06Z
perconaxtradbversions.catalog.kubedb.com 2023-05-23T06:14:24Z
pgbouncers.kubedb.com 2023-05-23T06:17:06Z
pgbouncerversions.catalog.kubedb.com 2023-05-23T06:14:25Z
postgresautoscalers.autoscaling.kubedb.com 2023-05-23T06:16:51Z
postgresdatabases.schema.kubedb.com 2023-05-23T06:16:59Z
postgreses.kubedb.com 2023-05-23T06:16:59Z
postgresopsrequests.ops.kubedb.com 2023-05-23T06:17:23Z
postgresversions.catalog.kubedb.com 2023-05-23T06:14:25Z
proxysqlautoscalers.autoscaling.kubedb.com 2023-05-23T06:16:51Z
proxysqlopsrequests.ops.kubedb.com 2023-05-23T06:17:26Z
proxysqls.kubedb.com 2023-05-23T06:17:07Z
proxysqlversions.catalog.kubedb.com 2023-05-23T06:14:25Z
publishers.postgres.kubedb.com 2023-05-23T06:17:39Z
redisautoscalers.autoscaling.kubedb.com 2023-05-23T06:16:51Z
redises.kubedb.com 2023-05-23T06:17:07Z
redisopsrequests.ops.kubedb.com 2023-05-23T06:17:19Z
redissentinelautoscalers.autoscaling.kubedb.com 2023-05-23T06:16:51Z
redissentinelopsrequests.ops.kubedb.com 2023-05-23T06:17:33Z
redissentinels.kubedb.com 2023-05-23T06:17:07Z
redisversions.catalog.kubedb.com 2023-05-23T06:14:26Z
subscribers.postgres.kubedb.com 2023-05-23T06:17:42Z
Install Prometheus Stack
Install Prometheus stack if you haven’t done it already. You can use kube-prometheus-stack which installs the necessary components required for the PostgreSQL Grafana dashboards.
Install Panopticon
KubeDB Enterprise License works for Panopticon too. So, we will use the same license that we have already obtained.
$ helm install panopticon appscode/panopticon -n kubeops \
--create-namespace \
--set monitoring.enabled=true \
--set monitoring.agent=prometheus.io/operator \
--set monitoring.serviceMonitor.labels.release=prometheus \
--set-file license=/path/to/license.txt
Let’s verify the installation:
$ watch kubectl get pods --all-namespaces -l "app.kubernetes.io/instance=panopticon"
NAMESPACE NAME READY STATUS RESTARTS AGE
kubeops panopticon-5cb5b56bdf-kpbhr 1/1 Running 0 99s
Deploy PostgreSQL Clustered Database
Now, we are going to Deploy PostgreSQL with monitoring enabled using KubeDB. First, let’s create a Namespace in which we will deploy the database.
$ kubectl create namespace demo
namespace/demo created
Here is the yaml of the PostgreSQL CRO we are going to use:
apiVersion: kubedb.com/v1alpha2
kind: Postgres
metadata:
name: postgres-cluster
namespace: demo
spec:
version: "15.1"
replicas: 3
standbyMode: Hot
storageType: Durable
storage:
storageClassName: "gp2"
accessModes:
- ReadWriteOnce
resources:
requests:
storage: 1Gi
monitor:
agent: prometheus.io/operator
prometheus:
serviceMonitor:
labels:
release: prometheus
interval: 10s
terminationPolicy: WipeOut
Let’s save this yaml configuration into postgres-cluster.yaml
Then create the above PostgreSQL CRO
$ kubectl apply -f postgres-cluster.yaml
postgres.kubedb.com/postgres-cluster created
In this yaml,
spec.versionfield specifies the version of PostgreSQL. Here, we are using PostgreSQLversion 15.1. You can list the KubeDB supported versions of PostgreSQL by running$ kubectl get postgresversioncommand.spec.storagespecifies PVC spec that will be dynamically allocated to store data for this database. This storage spec will be passed to the StatefulSet created by KubeDB operator to run database pods. You can specify any StorageClass available in your cluster with appropriate resource requests.spec.monitor.agent: prometheus.io/operatorindicates that we are going to monitor this server using Prometheus operator.spec.monitor.prometheus.serviceMonitor.labelsspecifies the release name that KubeDB should use inServiceMonitor.spec.monitor.prometheus.intervaldefines that the Prometheus server should scrape metrics from this database with 10 seconds interval.- And the
spec.terminationPolicyfield is Wipeout means that the database will be deleted without restrictions. It can also be “Halt”, “Delete” and “DoNotTerminate”. Learn More about these checkout Termination Policy .
Once these are handled correctly and the PostgreSQL object is deployed, you will see that the following objects are created:
$ kubectl get all -n demo -l 'app.kubernetes.io/instance=postgres-cluster'
NAME READY STATUS RESTARTS AGE
pod/postgres-cluster-0 3/3 Running 0 3m35s
pod/postgres-cluster-1 3/3 Running 0 3m14s
pod/postgres-cluster-2 3/3 Running 0 2m48s
NAME TYPE CLUSTER-IP EXTERNAL-IP PORT(S) AGE
service/postgres-cluster ClusterIP 10.100.69.98 <none> 5432/TCP,2379/TCP 3m38s
service/postgres-cluster-pods ClusterIP None <none> 5432/TCP,2380/TCP,2379/TCP 3m38s
service/postgres-cluster-standby ClusterIP 10.100.248.107 <none> 5432/TCP 3m38s
service/postgres-cluster-stats ClusterIP 10.100.136.153 <none> 56790/TCP,23790/TCP 3m37s
NAME READY AGE
statefulset.apps/postgres-cluster 3/3 3m41s
NAME TYPE VERSION AGE
appbinding.appcatalog.appscode.com/postgres-cluster kubedb.com/postgres 15.1 3m45s
Let’s check if the database is ready to use,
$ kubectl get postgres -n demo postgres-cluster
NAME VERSION STATUS AGE
postgres-cluster 15.1 Ready 4m39s
We have successfully deployed PostgreSQL in AWS.
Create DB Metrics Configurations
First, you have to create a MetricsConfiguration object for database. This MetricsConfiguration object is used by Panopticon to generate metrics for DB instances.
Install kubedb-metrics charts which will create the MetricsConfiguration object for DB:
$ helm search repo appscode/kubedb-metrics --version=v2023.04.10
$ helm install kubedb-metrics appscode/kubedb-metrics -n kubedb --version=v2023.04.10
Import Grafana Dashboard
Here, we will port-forward the prometheus-grafana service to access Grafana Dashboard from UI.
$ kubectl get service -n default
NAME TYPE CLUSTER-IP EXTERNAL-IP PORT(S) AGE
alertmanager-operated ClusterIP None <none> 9093/TCP,9094/TCP,9094/UDP 13m
kubernetes ClusterIP 10.100.0.1 <none> 443/TCP 90m
prometheus-grafana ClusterIP 10.100.55.47 <none> 80/TCP 13m
prometheus-kube-prometheus-alertmanager ClusterIP 10.100.57.197 <none> 9093/TCP 13m
prometheus-kube-prometheus-operator ClusterIP 10.100.176.91 <none> 443/TCP 13m
prometheus-kube-prometheus-prometheus ClusterIP 10.100.91.105 <none> 9090/TCP 13m
prometheus-kube-state-metrics ClusterIP 10.100.143.45 <none> 8080/TCP 13m
prometheus-operated ClusterIP None <none> 9090/TCP 13m
prometheus-prometheus-node-exporter ClusterIP 10.100.166.158 <none> 9100/TCP 13m
To access Grafana UI Let’s port-forward prometheus-grafana service to 3063
$ kubectl port-forward -n default service/prometheus-grafana 3063:80
Forwarding from 127.0.0.1:3063 -> 3000
Forwarding from [::1]:3063 -> 3000
Handling connection for 3063
Now, Go to http://localhost:3063/ you will see a login panel of the Grafana UI, use default credential admin as the Username and as the Password.

After logged in successfuly on Grafana UI, import the json files of dashboards given below according to your choice.
Select Import button from left bar of the Grafana UI

Upload the json file or copy-paste the json codes to the panel json and hit the load button:

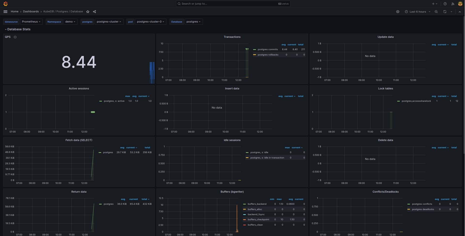
For PostgreSQL Database Dashboard use PostgreSQL Database Dashboard Json
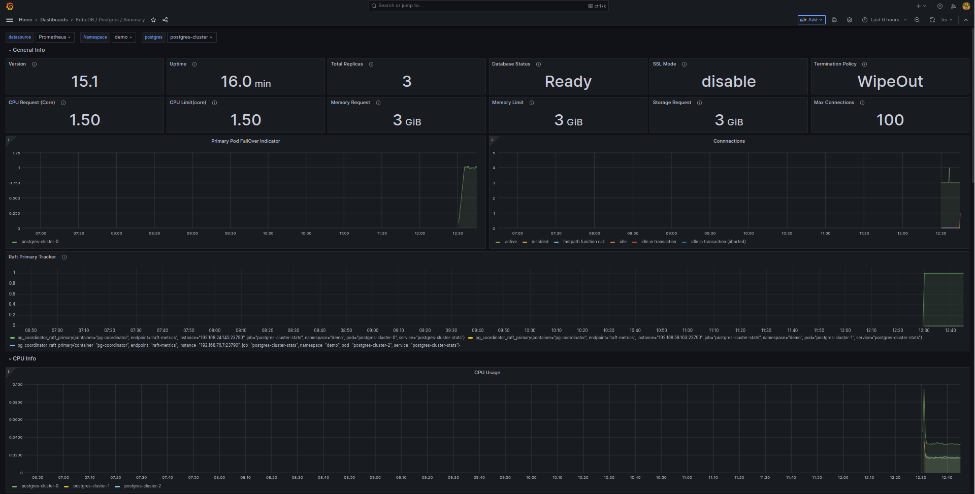
For PostgreSQL Summary use PostgreSQL Summary Json
For PostgreSQL Pod use PostgreSQL Pod Json
If you followed above instruction properly you will see PostgreSQL Grafana Dashboards in your Grafana UI
Here are some screenshots of our PostgreSQL deployment. You can visualize every single component supported by Grafana, checkout Grafana Dashboard for more information.



If you want to learn more about Production-Grade PostgreSQL you can have a look into that playlist below:
Support
To speak with us, please leave a message on our website .
To receive product announcements, follow us on Twitter .
To watch tutorials of various Production-Grade Kubernetes Tools Subscribe our YouTube channel.
More about PostgreSQL in Kubernetes
If you have found a bug with KubeDB or want to request for new features, please file an issue .
